Design Centers
    Batteries & Other Energy Storage Devices
    Battery life can contribute significantly to the cost and reliability of the Internet of Things (IoT) infrastructure
    Click image to enlarge

    Figure 1. 1,100 mAh alkaline cell, 0.9V cutoff voltage - discharge capacity variation

    Enhance IoT Battery Performance Using Emulation Software

    09/01/2023
    Brian Whitaker, Product Marketing Engineer, Keysight Technologies

    For consumer electronic devices, battery life is often a critical purchase consideration. Therefore, the fact the calculated battery life of IoT devices is often inaccurate is a significant issue for manufacturers.

    One method to measure battery life is to divide the battery capacity in amp-hours by the average current drain in amps, which provides a time in hours. However, in the real world, this calculation is overly simplistic.

    In fact, the formula can generate inaccurate results because devices use different power modes, including active, sleep, and hibernate. Additionally, operating modes such as constant power and constant resistance will draw current from the battery differently and change the battery’s run time. It is essential to fully understand how a battery responds to these different scenarios and the typical usage patterns of the device to predict battery life accurately.

    In addition to varying current drain, battery capacity is variable depending on the average discharge current and usage patterns. In Figure 1, a considerable variation in discharge capacity is visible based on the discharge current level for an alkaline cell.

    Further, temperature can affect battery life, which is another critical consideration. Figure 2 shows how temperature can affect the capacity curves of a battery.

    Click image to enlarge

    Figure 2. 1,000 mAh Li-ion cell, 3 V cutoff voltage – temperature variation

     

    The following are additional factors that can lead to a longer computed battery runtime compared to real-world usage:

    • Battery models / profiles are not available

    • Battery profiles are not generated with accurate device operating conditions

    • Current consumption measurements are inaccurate

    • Voltage drops, such as when a device shuts down when the voltage reaches a cutoff range, are not considered.

    Battery emulation and profiling software is a solution utilized to predict battery life accurately. In addition, emulation software provides insight into current drain to change device designs resulting in longer battery run time.

    Unique Battery Models

    It is important to profile and characterize batteries for several reasons. It is also necessary to understand the amount of energy the battery can store and supply as the battery discharges over time. The open circuit voltage (VOC) and internal resistance (IR) vary as the battery discharges. It is crucial to map these out, so that battery profiles accurately reflect the real-world performance of the battery. Figure 3 is an example of a typical plot.

    Click image to enlarge

    Figure 3. Battery profile created with Keysight BV9210B/11B PathWave BenchVue Advanced Battery Test and Emulation software

     

    Also, it is essential to confirm the battery’s performance under specific discharge conditions and operating modes. Parameters that affect the battery behavior include temperature, load current profiles (constant / dynamic), and different operating modes, including constant current, power, and resistance

    It is vital to create different battery profiles to match specific discharge conditions.

    Reducing Test Time

    Why use a battery emulator instead of a battery for device testing?

    Create a safer test environment. It is not necessary to charge and discharge batteries when an emulator is utilized. Charging and discharging batteries can become dangerous with repeated cycles.

    Achieve repeatable results. The characteristics of an emulated battery do not vary versus physical batteries, whose characteristics can fluctuate after charging / discharging. They can also vary between different batteries, even if they are the same model.

    Reduce test setup times. Instantly simulate any state of charge (SoC) versus manually draining a battery to the desired level.

    A battery emulator works in multiple steps. The first step is loading a battery profile. This profile is the data from a plot of the battery voltage and internal resistance versus the SoC which appears in Figure 3.  A battery profile is created by using battery modeling software to measure the profile or by receiving a profile from a battery supplier.

    When modeling software is utilized to create a profile, the profile will reflect the current consumption for a specific device which is more accurate than a battery supplier’s generic profile. For example, a generic profile is not helpful if the battery supplier creates the profile based on a constant current draw when the device under test consumes a dynamic current. In Figure 4, a device's current consumption profile is loaded into a battery profiler. The software repeats the waveform until the battery is completely drained.

    Click image to enlarge

    Figure 4. Device current consumption waveform loaded into Keysight BV9210B/11B PathWave BenchVue advanced battery test and emulation software

     

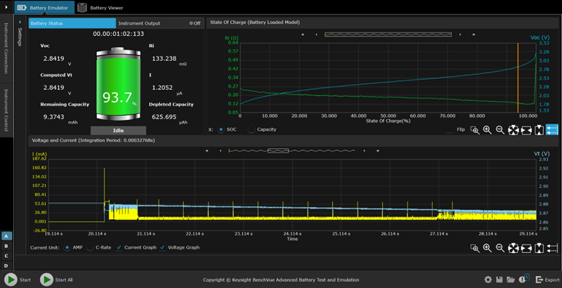
    The next emulation step is to select the starting SoC and the cutoff voltage. Connect the device to the emulator and start the battery emulation. Battery emulators continuously measure the current, charging or discharging, and dynamically calculate emulated SoC. The emulator continuously changes its output (voltage and resistance) based on the SoC to conform to the loaded battery profile. If the emulator is discharging, the test ends when the emulator reaches the cutoff voltage.

    Click image to enlarge

    Figure 5. Battery emulation using BV9210B/11B PathWave BenchVue advanced battery test and emulation software

     

    Deep insight is quickly gained into a device's behavior by rapidly emulating a battery at different SoCs. Figure 6 shows insight into a device’s current drain. Measurements are utilized from this analysis to change the design of the IoT device to enhance battery runtime.

    Click image to enlarge

    Figure 6. Current drain analysis of a pulse oximeter medical IoT device using BV9210B/11B PathWave BenchVue advanced battery test and emulation software

     

    Visually Tracking Charging / Discharging Batteries

    For IoT devices, it is necessary to understand the energy a battery can store and deliver. Battery test and emulation software enables the ability to visually track battery charging and discharging to determine capacity.

    Software must support both constant current (CC) and constant voltage (CV) modes for charging batteries. As the battery reaches full capacity when charging using CC mode, the software needs to move from CC mode into a combination of CC and CV. This combination is necessary because a battery cannot be charged at the same rate when it gets close to peak voltage or peak capacity.

    It is also important for the software to support constant current, constant resistance, and constant power modes when discharging a battery. Test and emulation software is utilized to create a current consumption profile generated directly from a device. This capability enables the ability to easily discharge the battery with a profile that closely aligns with the real-world current drain during usage. It is difficult to simulate this using the actual device to perform the battery drain test unless it is operated throughout the rundown test.

    Click image to enlarge

    Figure 7. Visually tracking battery charging using BV9210B/11B PathWave BenchVue advanced battery test and emulation software

     

    Determining Capacity Loss and Battery Life Reduction

    Battery performance can decline significantly over a lifetime of charging and discharging. That is why it is vital to simulate battery cycling. Battery test and emulation software is an easy solution for this, but the software needs to support data logging. Also, the ability to create varying charging and discharging profiles for a battery is of real value in a battery test and emulation software solution.

    It is possible to combine disparate charging and discharging sequences to simulate complex charging and discharging cycling profiles. Then they can confirm how a battery’s performance degrades over time. Emulation software solutions are ideal for this as they can enable, for example, up to one thousand cycle operations to determine the battery’s ageing effect and reliability under sequence test conditions.

    Click image to enlarge

    Figure 8. Battery cycling testing using BV9210B/11B PathWave BenchVue advanced battery test and emulation software

     

    Summary

    Current drain and battery run-down testing present many challenges. The manual process of charging and discharging a battery is time consuming, but it is crucial to test devices at various charge levels as battery characteristics vary. Furthermore, battery parameters and charge levels must be identical when comparing test results. Achieving this is particularly challenging with physical batteries. Additionally, it can be difficult to determine how long a device can last on a single charge, and often battery life claims do not match reality.

    Using an emulated battery can overcome these difficulties. First, a battery model provides a known good reference, boosting trust in test results. Plus, engineers can quickly assess the effect of design or software changes on battery life by instantly transitioning the battery’s charge state. These abilities enable enhanced designs to achieve longer battery life and smaller size.

    Keysight

    Related

    Power Systems Design

    146 Charles Street
    Annapolis, Maryland 21401 USA

    Power Systems Design

    Power Systems Design is a leading global media platform serving the power electronics design engineering community. It delivers in-depth technical content, industry news, and product insights to engineers and decision-makers developing advanced power systems and technologies.

    Published 12× per year across North America and Europe, Power Systems Design is distributed through online and fully digital editions, complemented by eNewsletters, webinars, and multimedia content. The platform covers key areas including power conversion, semiconductors, renewable energy, automotive electrification, AI power systems, and industrial applications—supporting innovation across the global electronics industry.